See what every
coding agent
is doing
Terminal UI, macOS menu bar, and HTTP API to monitor all running Claude Code (CLI & Desktop), Cursor, Codex, Amp, pi, and OpenCode instances. Track activity, tokens, and cost in real-time.
brew install illegalstudio/tap/lazyagent 

Capabilities
Everything happens
in one place
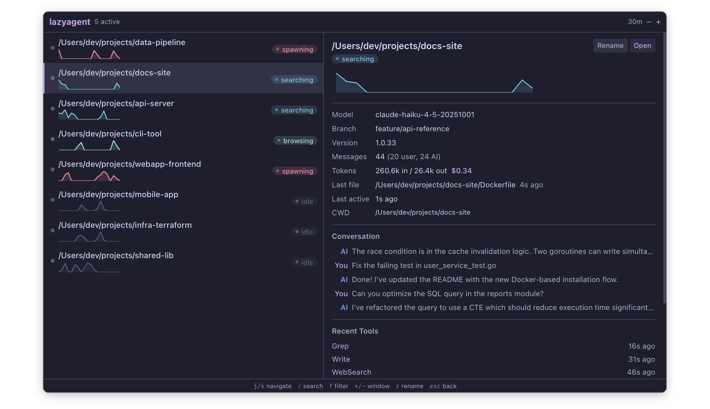
Real-time monitoring
Live activity states for every session: thinking, writing, reading, searching, compacting.
Multi-agent support
Monitors Claude Code (CLI & Desktop), Cursor, Codex, Amp, pi, and OpenCode side-by-side. Use --agent to filter.
Cost tracking
Automatic token counting and USD cost estimation per session.
Activity sparklines
Visual intensity graphs to spot which sessions are most active over time.
Maintenance built-in
prune deletes old or orphaned chats, compact shrinks bulky session files in place — keep agent data tidy without leaving the CLI.
Transcript search
search finds any message across Claude, Codex, pi, and Amp transcripts with highlighted snippets and an incremental local index. Pick a result to resume the chat in its original agent.
Rate-limit visibility
limits shows your 5-hour and weekly windows for Claude Code and Codex with a pace indicator — under, on track, or over linear consumption. On-demand snapshot, no polling.
API authentication
Passphrase-based Bearer tokens (PBKDF2-SHA256) protect the HTTP API. Derive the same token on any client — browser, mobile app, or curl.
Zero modifications
Reads existing session data (JSONL and SQLite) from each agent. Purely observational — never touches agent files.
Fast & lightweight
FSEvents-based. Single Go binary, no runtime dependencies, minimal CPU.
Three interfaces
TUI, macOS menu bar, or HTTP API. Same core, mix and match as needed.
Interfaces
One binary,
three ways in
Terminal UI
lazyagent Full-featured TUI built with bubbletea. Vim-style navigation, fuzzy search, activity filters, time window controls, and real-time updates via FSEvents.
macOS GUI
lazyagent --gui Native menu bar app with Catppuccin theme. Runs silently in the background with no Dock icon. Click to toggle the session panel. Detach from the menu bar and pin on top of other windows.
HTTP API
lazyagent --api REST endpoints + Server-Sent Events for real-time streaming. Bearer-token protected with passphrase-derived PBKDF2-SHA256 tokens. Build dashboards, mobile apps, or custom integrations on top.
Mix them: lazyagent --tui --gui --api Install
One command,
zero config
API
Build on top
REST API with Server-Sent Events for real-time push updates. All data endpoints require a Bearer token derived from your passphrase via PBKDF2-SHA256. Build custom dashboards, mobile apps, or integrate with your existing tools.
127.0.0.1:7421 /api/sessions /api/sessions/{id} /api/stats /api/config /api/events